Intelligent Telemetry Pipelines
The intelligent foundation that gives you control and flexibility over your logs, metrics, traces, and events. Improve efficiency and MTTR with AI recommendations, enrichments, and optimizations out-of-the-box. Forward your observability and security data from any source to any destination with ease.



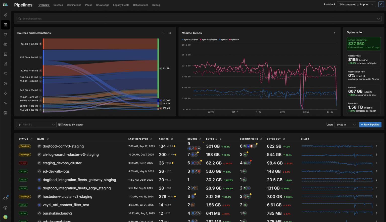
Pipelines Empower You to Process and Optimize Your Data Pre-Index

Automate Insights
Use intelligent insights and recommendations to automatically enrich, filter, transform, optimize, and surface patterns in your data in real time.
Route Flexibly
Aggregate, enrich, transform, and route your data from any source to any destination, in any format, including OTel and OCSF.
Optimize Costs
Utilize flexible pipelines with auto-discovery to build, test, manage, and control your data ingest and costs at scale.
Build and Manage Pipelines with Ease

Build via Chat
Construct and fine-tune pipelines in seconds by chatting with OnCall AI, the autonomous leader of your agentic AI Team.
Edit in an Intuitive UI
Use the graphical editor to build pipelines yourself or refine those created by OnCall AI. Minimize build time with pre-built packs and preview transformations to ensure safe deployment.
Stay Secure
Enforce granular role-based access control (RBAC) so you can expose only the necessary portions of the pipeline to the appropriate teams.

Gain Control of Your Telemetry Data Today
See why leading engineering teams rely on Edge Delta to manage their observability and security data. You'll be up and running in a matter of minutes.
Pipelines Let Engineers All Around the World Streamline Their Data Architecture
“This is not just about doing what you used to do in the past, and doing it a little bit better. This is a new way to see this world of how we create and manage our pipelines.”
Ben Kus, CTO, Box
Read Case Study

Route Data from Any Source to Any Destination
Edge Delta supports 50+ integrations across analytics, alerting, storage, and more. We can help you consolidate agents and routing infrastructure, and avoid vendor lock-in.
Explore Integrations

Additional Resources

Resources
Charting Observability 2023
A Voyage Into Data Growth and the ROI of Monitoring Here at Edge Delta, we’re solving the challenges of monitoring large-scale datasets.
Read Whitepaper

Resources
How to Reduce Observability Costs at Scale
Modern telemetry data volumes are exploding — are your costs too?
Download eBook

Blog
Introducing Visual Pipelines: A Better Way to Manage Telemetry Pipelines
Today, we’re excited to announce Visual Pipelines.
Read Blog
Industry Adoption of Telemetry Pipelines
Over 48% of Fortune 100
companies are actively utilizing Telemetry Pipelines for their data.
Over 27% of Fortune 500
companies are using some form of Telemetry Pipelines to observe data.

The compounded effects of not utilizing a telemetry pipeline lead to increased costs, reduced service quality, and competitive disadvantage.
If you’re not using data pipeline management for security and IT, you need to.
By 2026, 40% of log telemetry will be processed through a telemetry pipeline product, an increase from less than 10% in 2022.
Working with Companies Around the World
Get Up and Running in Minutes
Edge Delta's end-to-end Telemetry Pipelines work out of the box. Get set up in minutes and gain full control over your telemetry data today.
