Microsoft Azure Observability
- Effortlessly monitor your distributed Azure environments
- Store and search all your logs – Edge Delta is cost-effective at scale
- Detect anomalies without any manual configuration


Gain complete observability across the Azure cloud ecosystem
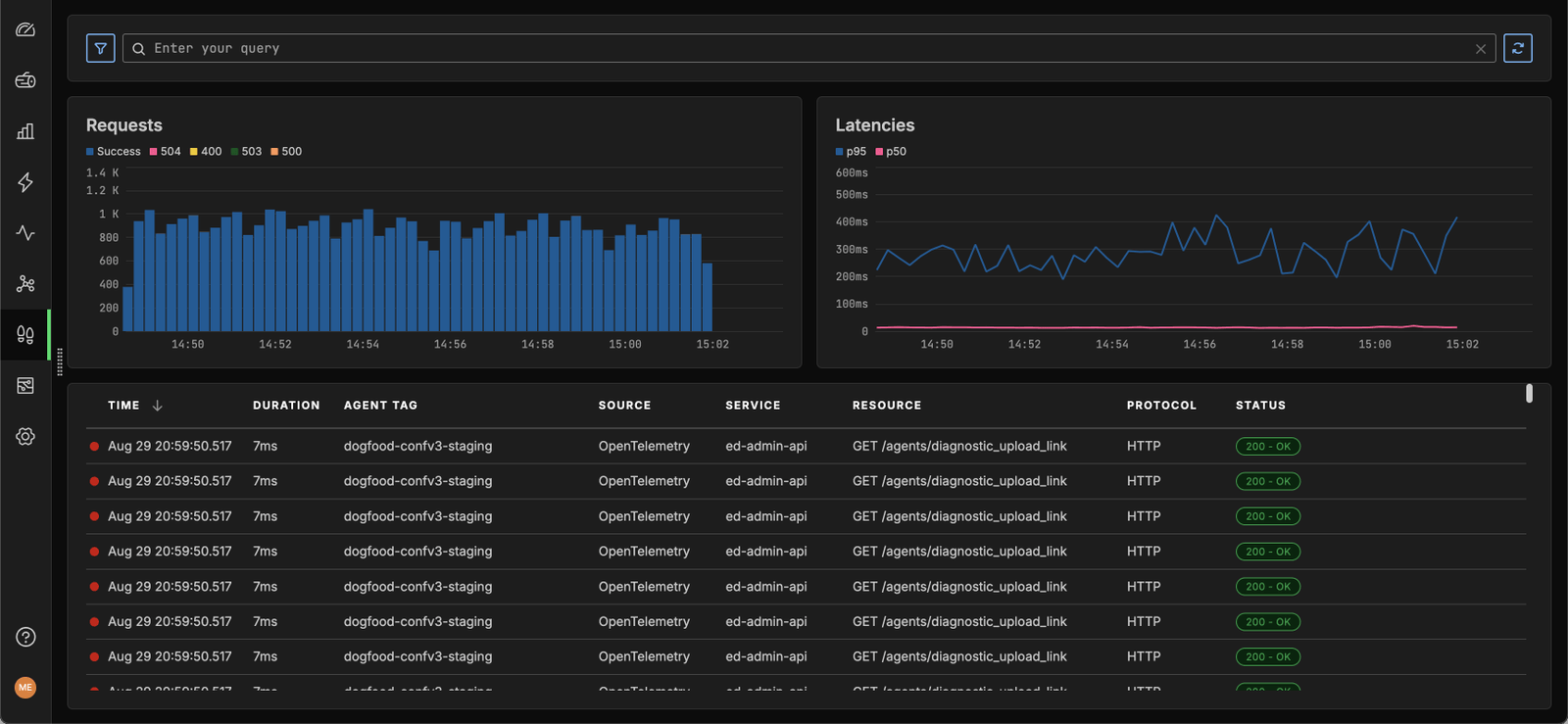
Gain complete visibility into your Azure Virtual Machines, Azure Kubernetes Service (AKS) applications, and Azure Functions.
Ingest logs and metrics at scale – without going over budget or sacrificing performance.
Easily detect health and performance issues across all your Kubernetes components.
Start in 30 Seconds Free



Ready to take the next step?
Learn more about our use cases and how we fit into your observability stack.

Hit the ground running
Leverage pre-built dashboards and visualizations to jump-start your path to complete Azure observability.
Remove the manual effort from monitoring. Edge Delta uses AI/ML to spot any issues or changes in behavior.
Streamline adoption across your organization. With Edge Delta, you don’t need to learn a complex query language or rely on expertise to resolve issues.
Start in 30 Seconds Free
Reduce your Azure observability costs
Reduce logging costs by 90%+ when compared to Azure Monitor logs.
Optimize your data footprint by pre-processing your logs as they’re created at the source.
Ingest the most useful metrics to reduce time-series ingestion by over 90%.
Start in 30 Seconds Free

“This is not just about doing what you used to do in the past, and doing it a little bit better. This is a new way to see this world of how we collect and manage our observability pipelines.”
Ben Kus, CTO, Box
Read Case Study

Join Engineering Teams That Are Embracing AI
Get started with minimal effort, simply start adding connectors and start discussing with your out-of-the-box teammates now.
