Google Cloud Observability
- Observe your most distributed Google Cloud environments out-of-the-box
- Ingest any volume of logs and metrics without sacrificing cost or performance
- Detect anomalies without the need for manual configurations


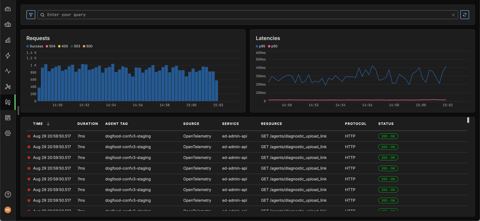
Gain complete observability across your Google Cloud environment
- Ensure complete visibility into your Google Compute Engine VMs, Google Kubernetes Engine applications, and serverless workloads.
- Analyze logs and metrics at any scale – without going over budget or losing performance.
- Detect health and performance issues at a glance across all your production workloads.
Start in 30 Seconds Free



Get Your AI Team Up and Running
Edge Delta's Collaborative AI Teammates come ready right out of the box. Get your connectors set up in minutes and start sharing context across your team.
Start monitoring in a matter of minutes
- Gain observability out of the box. Edge Delta provides pre-built dashboards and visualizations to help you hit the ground running.
- Automate monitoring by using AI/ML to detect anomalies or other negative behaviors.
- Simplify adoption across your organization. With Edge Delta, you don’t need to learn a complex query language or rely on expertise to resolve issues.
Start in 30 Seconds Free

Trusted By Teams That Practice Observability at Scale
“This is not just about doing what you used to do in the past, and doing it a little bit better. This is a new way to see this world of how we collect and manage our observability pipelines.”
Ben Kus, CTO, Box
Read Case Study

Join Engineering Teams That Are Embracing AI
Get started with minimal effort, simply start adding connectors and start discussing with your out-of-the-box teammates now.
