Automate and Accelerate Root Cause Remediation
Automatically anticipate and detect anomalies to speed resolution. Conserve your engineering team’s time and energy with faster troubleshooting.


The Challenge
Traditional tools are manual, reactive, and insufficient
Pinpointing root causes before they impact customers is a competitive advantage. When it comes to detection and resolution, the shortcomings of traditional monitoring tools include:
Tedious Manual Efforts
Teams must sift through voluminous data for the source of active incidents, and then troubleshoot to remediate.
Can't Detect Unknown Issues
When building monitors, teams must attempt to forecast every behavior they need to alert on in advance, which results in only catching known issues.
Alert Fatigue
Nonstop alerts and false positives overwhelm teams, leading to missed alerts and delayed responses.
The Solution
Automation for fast remediation
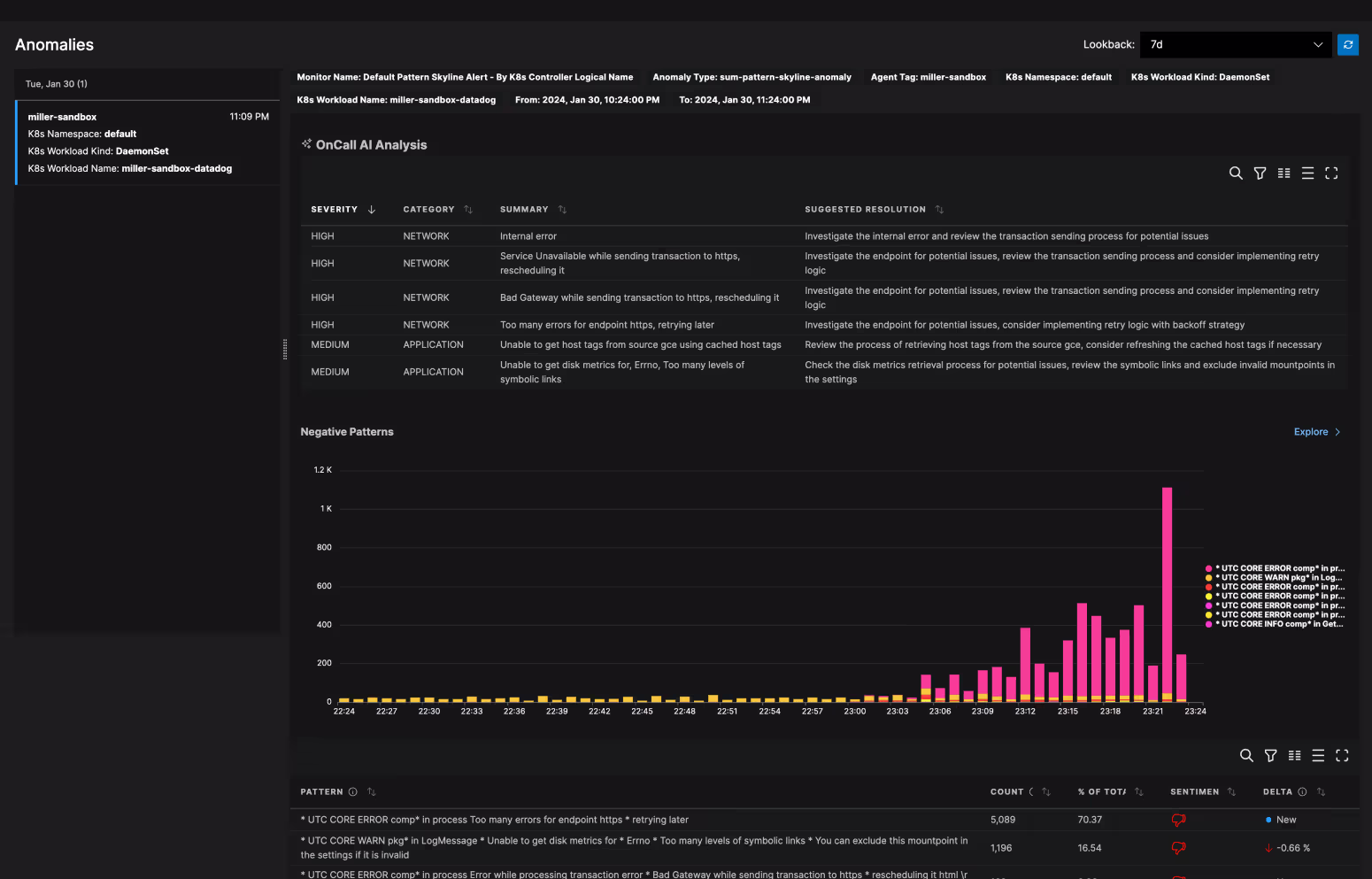
Receive alerts when an incident arises along with intelligent, root-cause analysis and resolution suggestions with OnCall AI, Edge Delta’s AI copilot. Our real-time status updates communicate the severity of the issue, what areas it’s impacting, a summary of the negative behavior, and immediate guidance for a quick fix.

Get automated summaries and analysis of trends and anomalies within your data without needing to create predefined alert conditions.
Gain full coverage on potential operational issues and reduce false positives by alerting on both known and unknown behaviors.
Optimize your data, uptime, and engineering resources by resolving errors in seconds to reduce downtime and increase revenue.


Ready to take the next step?
Learn more about our use cases and how we fit into your observability stack.
Trusted By Teams That Practice Observability at Scale
“This is not just about doing what you used to do in the past, and doing it a little bit better. This is a new way to see this world of how we collect and manage our observability pipelines.”
Ben Kus, CTO, Box
Read Case Study

Join Engineering Teams That Are Embracing AI
Get started with minimal effort, simply start adding connectors and start discussing with your out-of-the-box teammates now.
