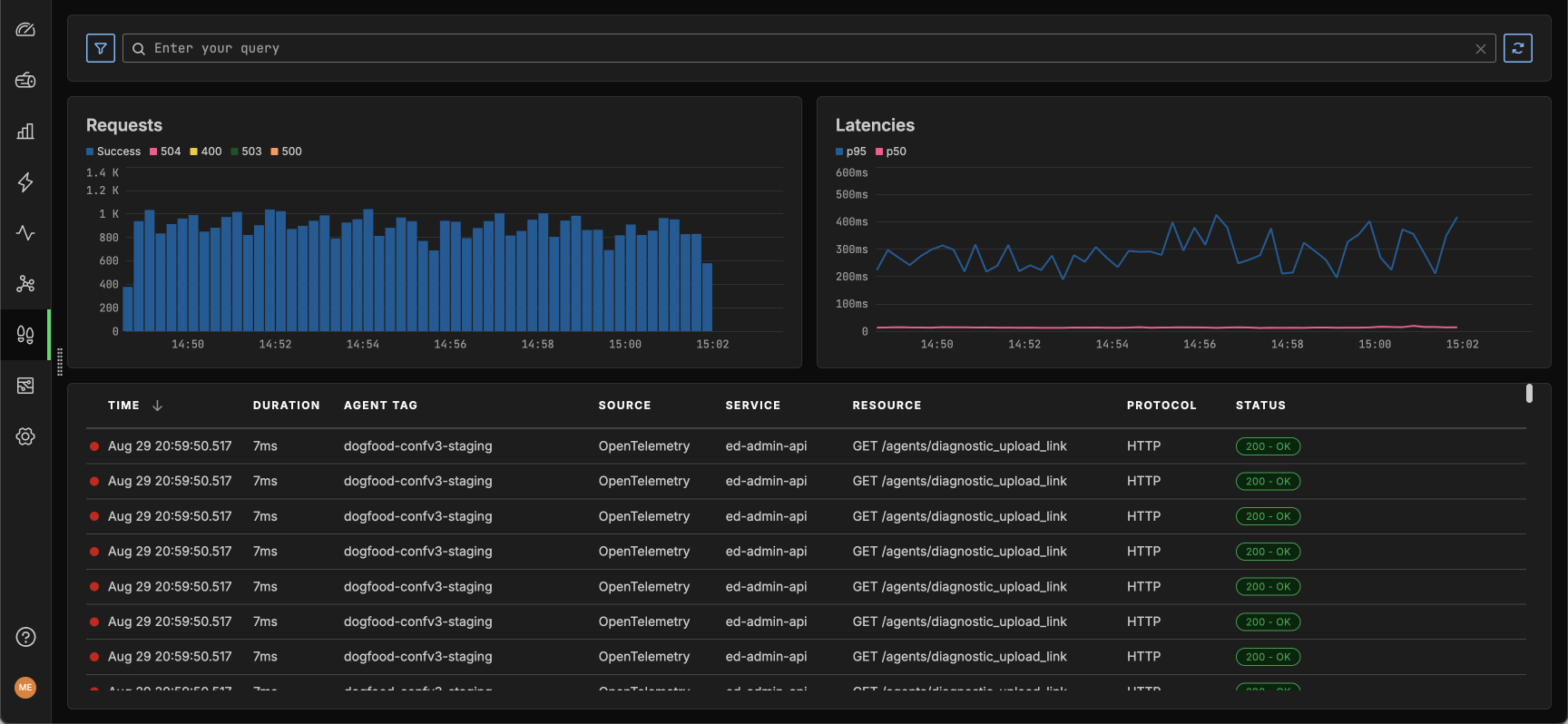
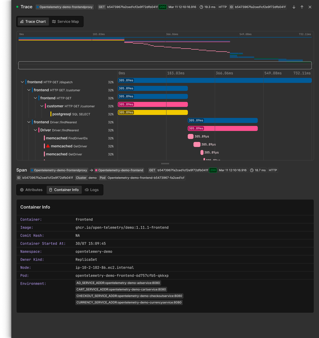
Traces
Gain deep visibility and full command over your trace data with Edge Delta’s advanced tracing capabilities, seamlessly integrated with our Telemetry Pipelines.



Built for Efficiency
Flexible Data Control


Seamless Integration
OTel Compliance
Trace with eBPF
Start capturing eBPF traces instantly with no extra configuration — just connect the Edge Delta agent, and you're ready to go.
Standardize on OTel
Easily integrate OpenTelemetry (OTel) tracing data, maintaining alignment with industry standards and existing tools.
Gain application insights
Leverage a combination of eBPF and OTel data streams for a comprehensive, unified view of your application’s performance.
Learn more
Single Pane of Glass
Unified Observability with Cutting-Edge Telemetry Pipelines
Next-generation Telemetry Pipelines
Control your logs, metrics, traces, and events with Edge Delta's Telemetry Pipelines, the only pipeline solution built to manage all your observability and security data.
Data correlation
Instantly correlate traces with relevant logs and metrics, enabling you to diagnose issues faster and more accurately.
Processing at the edge
Sample out and enrich logs, metrics, traces, and events using our powerful Telemetry Pipelines.

Industry Adoption of Telemetry Pipelines
Over 45% of Fortune 100
companies are actively utilizing Telemetry Pipelines for their data.
Over 25% of Fortune 500
companies are using some form of Telemetry Pipelines to observe data.
The compounded effects of not utilizing a telemetry pipeline lead to increased costs, reduced service quality, and competitive disadvantage.
“If you’re not using data pipeline management for security and IT, you need to.”
“By 2026, 40% of log telemetry will be processed through a telemetry pipeline product, an increase from less than 10% in 2022.”
See Edge Delta Tracing in Action
Meet with an expert to learn how you can integrate Edge Delta tracing into your stack.
