Use Cases



Unified Logging Architecture
Use a single agent to collect, pre-process, and route log data.

Manage Telemetry Data with Edge Delta’s Control Plane
Establish absolute control over your telemetry data. Leverage Telemetry Pipelines to pre-process log, metric, and trace data as it’s generated, and easily configure routing flows to send any portion of it to whichever destinations you choose.

Microsoft Azure Observability
- Effortlessly monitor your distributed Azure environments
- Store and search all your logs – Edge Delta is cost-effective at scale
- Detect anomalies without any manual configuration

Amazon Web Services Observability
- Monitor even the most complex AWS environments out-of-the-box
- Store and search all your logs – Edge Delta is cost-effective at scale
- Detect anomalies without any manual configuration

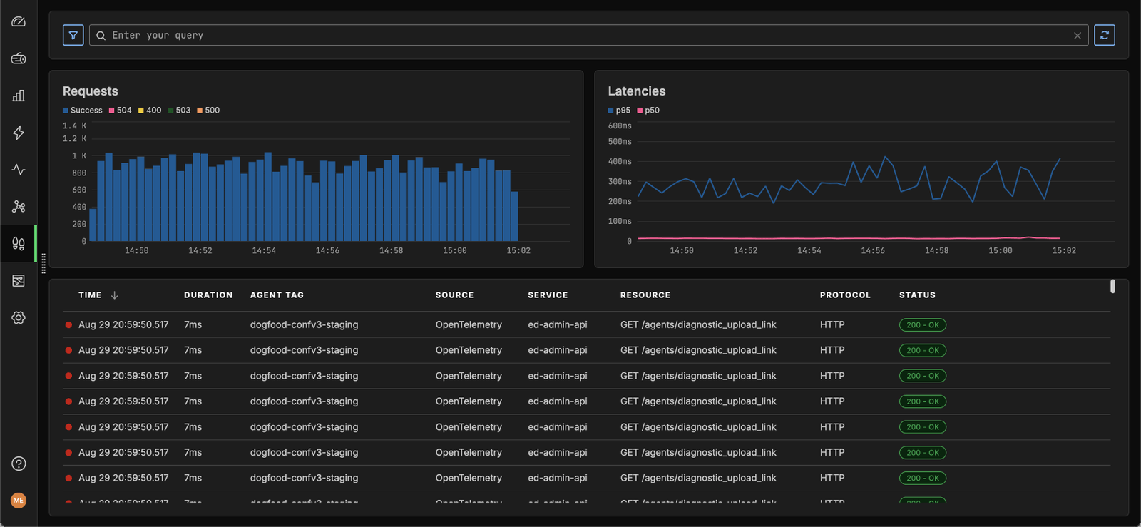
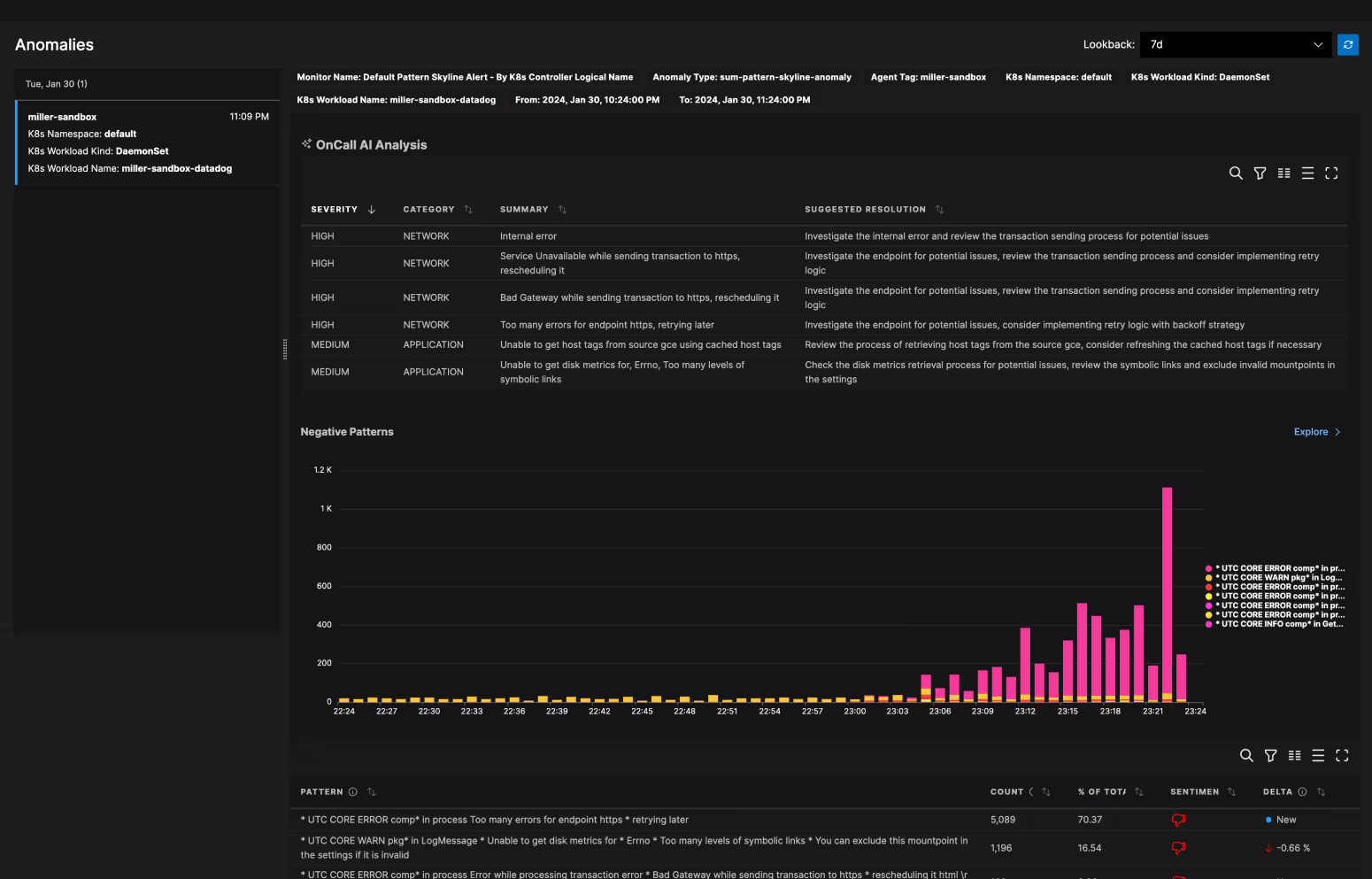
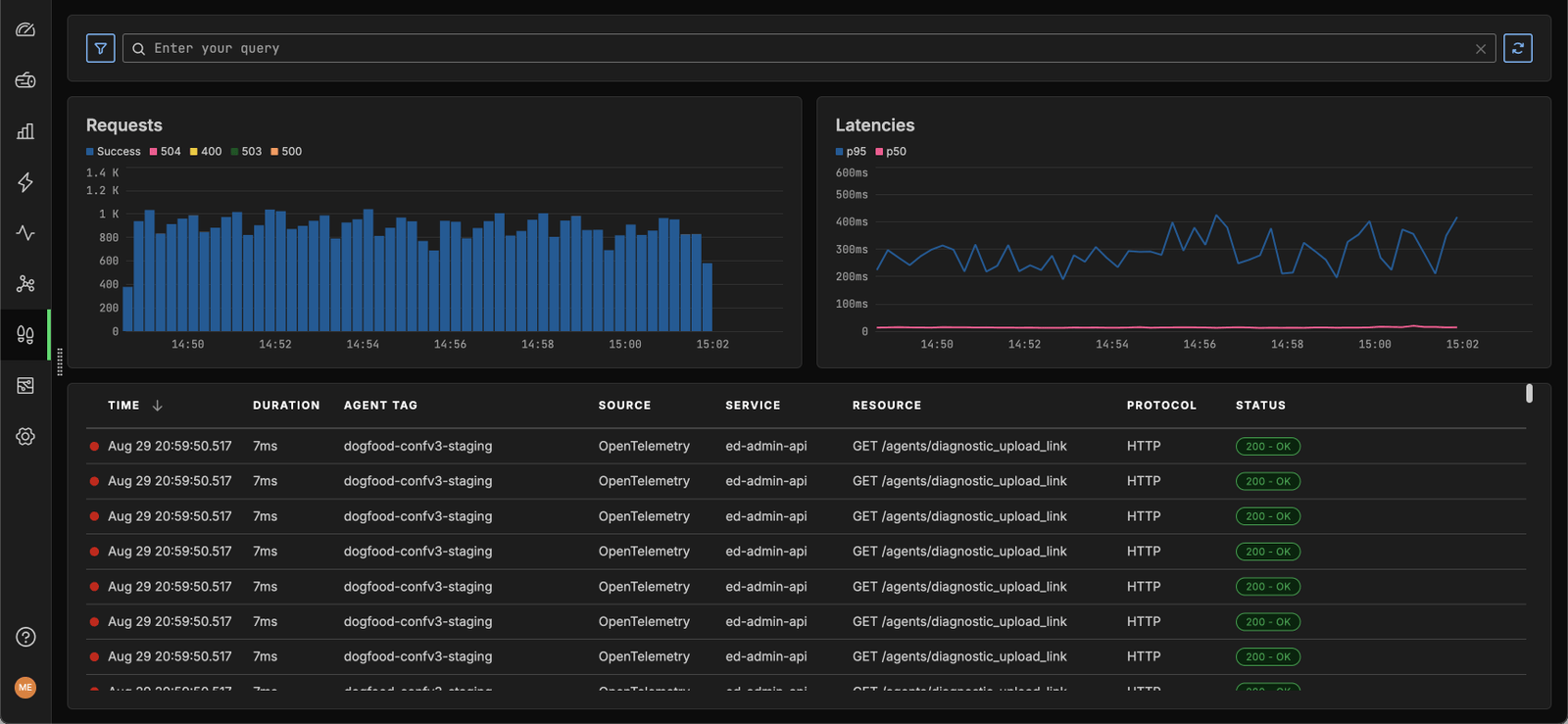
Anomaly Detection
- Spot anomalies using AI/ML
- Troubleshoot faster with AI recommendations
- Automatically correlate logs to alerts

Google Cloud Observability
- Observe your most distributed Google Cloud environments out-of-the-box
- Ingest any volume of logs and metrics without sacrificing cost or performance
- Detect anomalies without the need for manual configurations

OpenTelemetry Observability
Edge Delta automatically structures logs in the OpenTelemetry schema, enabling you to:
Simplify OTel adoption
Break free from vendor lock-in
Easily investigate log data

Analyze Logs Securely, Within Your Own Environment
Pair Edge Delta’s on-the-edge architecture with Hybrid Log Search to analyze your log data securely and cost-effectively. Configure Hybrid Log Search to query self-stored logs through the Edge Delta SaaS interface, while keeping everything 100% in your environment.

Avoid Vendor Lock-In
Hop the fences of legacy observability tools. Free yourself from rigid proprietary platform standards. Seamlessly route observability and security data to any downstream destination, in any format, including OpenTelemetry.

Automate and Accelerate Root Cause Remediation
Automatically anticipate and detect anomalies to speed resolution. Conserve your engineering team’s time and energy with faster troubleshooting.

Monitor Kubernetes
Control the costs and noise that come with monitoring at scale. Analyze and aggregate Kubernetes telemetry data at the source with Edge Delta’s agent fleets. Visualize key Kubernetes metrics and events to gain real-time insights into your environment.

Accelerate OpenTelemetry Adoption with Edge Delta’s OTel as a Service
Edge Delta’s Telemetry Pipelines deliver OTel as a Service, automatically standardizing telemetry data onto the OpenTelemetry (OTel) schema. Unlock vendor-agnostic observability by seamlessly correlating logs, metrics, and traces for real-time visibility into your complex systems.
See Edge Delta in Action
Get hands-on in our interactive playground environment.
