Patterns is one of Edge Delta’s core features, helping teams reduce noise within their log data and gain a better understanding of their services. As each new logline is created, it is grouped into clusters of similar loglines. By creating Patterns in real time, teams can more easily troubleshoot issues and understand each unique log message.
In this blog, we’ll dive deeper into this feature, so you can understand how teams use Patterns to improve monitoring practices. First, let’s talk about the challenges Patterns solves.
Today’s Troubleshooting Roadblocks
Finding the root cause of issues within a reasonable timeframe can be difficult due to the noisiness and chaotic nature of log data. Troubleshooting is more manageable if teams know what to look for within their log data and if regularly occurring issues can be easily searched for and resolved efficiently.
But, what happens if teams experience a new issue they’ve never seen before? When organizations sample, filter, or drop log data, they don’t have full control over what they’re indexing. They might miss some behaviors or even accidentally ingest millions of the same repetitive logline. The challenge is twofold – you create blindspots and also allocate your license to data that might not be valuable.
How Patterns Work
When issues occur, Edge Delta’s Patterns are here to make things easier – Patterns enable teams to observe their entire environment and immediately uncover the information they need from noisy datasets. This helps you quickly understand new behaviors and solve problems as they appear.

Patterns give you the ability to automatically analyze all of your log data in real-time at any scale. Other observability platforms offer features similar to Patterns, but take a more reactive approach. For instance, they require you to manually run their pattern detection queries on the data you’ve already indexed. This method isn’t as helpful because many teams don’t (or can’t) index all of their data. Additionally, running pattern detection queries manually adds an extra time-consuming task to your already complex troubleshooting experience. With Edge Delta, Patterns are performed automatically on all of your data, so you no longer have to do it manually or play a guessing game with which data to include in analysis.
Not only are pattern analytics being generated for all your data, but they are constantly being developed/learning as new loglines are created. This way, there’s no information delay and teams can quickly interpret and act on their data in real-time. As every logline is created, they are condensed into corresponding groups, creating an environment that’s easy to understand without the noise.
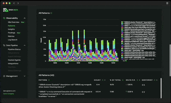
Take a Closer Look

As you can see here, you can filter each pattern by count, percentage of total, and change within the previous period. You can also filter by sentiment analysis which is determined by the presence of specific keywords in a given pattern (e.g. “error”, “exception”, “fail”, etc.). These filters make it easy to understand each behavior and surface the log data behind it – even if you have no idea what to look for. With each grouping, you can get a full scope of the issues that occur; giving you visibility into how common or unusual each pattern is and where it’s occurring. Patterns also show what happened immediately before an issue occurred, giving you the ability to infer exactly what broke after a change was made.
Patterns give you a big picture of your environment while simultaneously giving you the ability to dive down deeper into minute details as needed. Despite every logline being grouped into patterns, you can still observe them one-by-one if desired. With each Pattern, Edge Delta creates Cluster Samples – sample log events that demonstrate which raw logs are contributing to a Pattern. Drilling down into each pattern helps you observe the historical trend, as well as view a sample of log events as needed.
Solving Problems with Patterns
In essence, Patterns gives teams clarity and control when there is a high volume of log data being generated. This is useful in two situations:
Troubleshooting
When issues arise, teams are often overwhelmed by the amount of log data that floods their system. With the Patterns view, these situations are well contained, helping you identify the root cause of the failure, providing a better environment for quick and seamless troubleshooting.
Optimized Data Routing
In the process of categorizing individual loglines to be observable at a higher level, Patterns also give you the ability to determine which loglines provide value and which don’t. This gives teams the opportunity to run reductions on unnecessary data to provide more room for more valuable data – so your ingest license provides for what you need and not what you don’t.
Edge Delta’s Patterns feature doesn’t just run at the cluster-level, but down to Kubernetes, namespace, container, and pod levels. Applying Pattern at the source-level provides more relevant analytics by baselining sources against themselves. This way, you can quickly detect meaningful changes in behavior. Isolating datasets at the source level makes it easy to determine exactly what object an issue is occurring within – all without manually building logic to account for each individual object. This helps establish an accurate baseline of your applications.
Driving Results
Our Patterns page makes your application data easy to understand by everyone in your team. With Patterns, no one will have to know the issues that tend to occur ahead of time – now it’s easy to find and resolve issues faster and with greater accuracy.
Take the noise and complexity out of your log data with Edge Delta’s Patterns view. Patterns is just one of our many features offered to our customers. To learn more about other ways you can benefit from Edge Delta, book a demo with our team.